흩어진 메트릭을 한 화면에
Part 1에서 기본 모니터링과 CPU 알람을, Part 2에서 CloudWatch Agent로 메모리/디스크 모니터링을 설정했습니다. 이제 CPU, 메모리, 디스크, 네트워크 메트릭을 수집하고 있지만 확인하려면 여기저기 클릭해야 합니다.
이번 글에서는 CloudWatch 대시보드로 모든 메트릭을 한 화면에 정리하고, CloudWatch Logs로 서버 로그까지 수집해서 EC2 모니터링 시스템을 완성합니다.
CloudWatch 대시보드 만들기
대시보드는 여러 메트릭을 위젯 형태로 배치해서 한눈에 볼 수 있는 화면입니다. EC2 인스턴스 상태를 파악하기 위해 꼭 필요한 메트릭들을 모아보겠습니다.
대시보드 생성
- AWS 콘솔에서 CloudWatch 서비스로 이동
- 좌측 메뉴에서 대시보드 클릭
- 대시보드 생성 버튼 클릭
- 대시보드 이름 입력:
EC2-Monitoring(알아보기 쉬운 이름) - 대시보드 생성 클릭

위젯 종류
대시보드에 추가할 수 있는 위젯 종류입니다.
| 위젯 | 용도 | 추천 상황 |
|---|---|---|
| 라인 | 시간에 따른 변화 추적 | CPU, 메모리 사용률 추이 |
| 숫자 | 현재 값 표시 | 현재 디스크 사용률 |
| 게이지 | 임계값 대비 현재 상태 | 메모리 사용률 경고 수준 |
| 막대 | 비교 분석 | 여러 인스턴스 비교 |
| 텍스트 | 설명, 링크 추가 | 대시보드 안내문 |
| 로그 테이블 | 로그 쿼리 결과 | 최근 에러 로그 |
이 글에서는 라인 위젯을 주로 사용합니다. 시간에 따른 추이를 보기 좋고, 가장 범용적입니다.
CPU 사용률 위젯 추가
- 위젯 추가 또는 + 버튼 클릭
- 라인 선택 > 다음
- 지표 탭 선택
- EC2 > 인스턴스별 지표 클릭
- 대상 인스턴스의
CPUUtilization체크 - 위젯 생성 클릭

메모리 가용률 위젯 추가
- 위젯 추가 > 라인 > 다음
- CWAgent > InstanceId 클릭
mem_available_percent체크- 위젯 생성 클릭
💡 mem_used_percent vs mem_available_percent
Part 2에서 설명했듯이,
mem_available_percent가 실제 사용 가능한 메모리를 더 정확하게 반영합니다. 대시보드에서도 이 메트릭을 사용하는 것을 권장합니다.
디스크 사용률 위젯 추가
- 위젯 추가 > 라인 > 다음
- CWAgent > InstanceId, device, fstype, path 클릭
disk_used_percent체크- 위젯 생성 클릭
네트워크 I/O 위젯 추가
- 위젯 추가 > 라인 > 다음
- EC2 > 인스턴스별 지표 클릭
NetworkIn,NetworkOut체크 (같은 위젯에 두 메트릭)- 위젯 생성 클릭
대시보드 레이아웃 정리
위젯들을 드래그해서 원하는 위치로 배치할 수 있습니다. 레이아웃 예시:

레이아웃 정리가 끝나면 우측 상단의 저장 버튼을 꼭 클릭하세요.

시간 범위 설정
대시보드 상단에서 시간 범위를 설정할 수 있습니다.
- 1h, 3h, 12h: 최근 이슈 확인
- 1d, 3d, 1w: 트렌드 분석
- 사용자 지정: 특정 기간 지정
기본값은 3시간(3h)입니다. 용도에 따라 조절하세요.
자동 새로고침
우측 상단의 새로고침 아이콘 옆 드롭다운에서 자동 새로고침 주기를 설정할 수 있습니다.
- 끔: 수동 새로고침만
- 10초, 1분, 2분, 5분, 15분: 자동 새로고침
실시간 모니터링이 필요하면 10초, 일반적인 용도면 5분을 권장합니다.
CloudWatch Logs 기초
대시보드로 메트릭은 한눈에 볼 수 있게 되었습니다. 이제 서버에서 발생하는 로그도 수집해보겠습니다.
왜 로그 수집이 필요한가?
메트릭만으로는 알 수 없는 정보들이 있습니다.
| 상황 | 메트릭 | 로그 |
|---|---|---|
| “CPU가 갑자기 올랐는데 원인이 뭐지?” | CPU 100% 확인 가능 | 어떤 프로세스/요청이 원인인지 확인 가능 |
| “서버에 누가 접속했지?” | 확인 불가 | SSH 로그인 기록 확인 가능 |
| “애플리케이션 에러가 났는데…” | 확인 불가 | 에러 메시지, 스택 트레이스 확인 가능 |
로그 그룹과 로그 스트림
CloudWatch Logs의 구조를 이해하면 설정이 쉬워집니다.
CloudWatch Logs
└── 로그 그룹 (Log Group): /ec2/syslog
├── 로그 스트림 (Log Stream): i-0abc123... (인스턴스 1)
├── 로그 스트림 (Log Stream): i-0def456... (인스턴스 2)
└── 로그 스트림 (Log Stream): i-0ghi789... (인스턴스 3)
Code language: JavaScript (javascript)
- 로그 그룹: 같은 종류의 로그를 묶는 컨테이너 (예: syslog, nginx-access)
- 로그 스트림: 로그 그룹 내에서 소스별로 구분 (예: 인스턴스별)
보존 기간 설정
로그는 저장 용량에 따라 비용이 발생합니다. CloudWatch 콘솔에서 로그 그룹별로 보존 기간을 설정할 수 있습니다.
설정 위치: CloudWatch > 로그 > 로그 그룹 > 로그 그룹 선택 > 작업 > 보존 설정 편집
| 보존 기간 | 용도 |
|---|---|
| 1일 ~ 1주 | 디버깅, 임시 로그 |
| 1개월 | 일반 운영 로그 |
| 3개월 ~ 1년 | 감사, 컴플라이언스 |
| 무기한 | 장기 보관 필요 시 (비용 주의) |
기본값은 무기한(Never expire)이므로, 비용 관리를 위해 적절한 보존 기간을 설정하는 것이 좋습니다.
Agent로 로그 수집 설정
Part 2에서 설치한 CloudWatch Agent로 로그도 수집할 수 있습니다. 기존 설정 파일에 logs 섹션을 추가하면 됩니다.
config.json 수정
기존 config.json을 열어서 logs 섹션을 추가합니다.
sudo vi /opt/aws/amazon-cloudwatch-agent/bin/config.json
전체 설정 파일:
{
"agent": {
"metrics_collection_interval": 60
},
"metrics": {
"namespace": "CWAgent",
"append_dimensions": {
"InstanceId": "${aws:InstanceId}"
},
"metrics_collected": {
"mem": {
"measurement": [
"mem_used_percent",
"mem_available_percent"
],
"metrics_collection_interval": 60
},
"disk": {
"measurement": [
"disk_used_percent",
"disk_free"
],
"metrics_collection_interval": 60,
"resources": [
"/"
]
},
"cpu": {
"measurement": [
"cpu_usage_active",
"cpu_usage_idle"
],
"metrics_collection_interval": 60,
"totalcpu": true
},
"swap": {
"measurement": [
"swap_used_percent"
],
"metrics_collection_interval": 60
}
}
},
"logs": {
"logs_collected": {
"files": {
"collect_list": [
{
"file_path": "/var/log/syslog",
"log_group_name": "/ec2/syslog",
"log_stream_name": "{instance_id}",
"timestamp_format": "%b %d %H:%M:%S"
}
]
}
}
}
}Code language: JSON / JSON with Comments (json)
💡 run_as_user를 생략하면?
run_as_user를 지정하지 않으면 CloudWatch Agent는 기본값인 root 권한으로 실행됩니다. root로 실행하면/var/log/syslog,/var/log/auth.log, Docker 로그 등 대부분의 로그 파일을 별도 권한 설정 없이 읽을 수 있습니다. (AWS 문서 참고)Wizard로 설정하면 기본적으로
"run_as_user": "cwagent"가 설정되어 권한 문제가 생길 수 있습니다. 이 경우 트러블슈팅 섹션을 참고하세요.
로그 설정 항목 설명
| 항목 | 설명 | 예시 |
|---|---|---|
file_path | 수집할 로그 파일 경로 | /var/log/syslog |
log_group_name | CloudWatch 로그 그룹 이름 | /ec2/syslog |
log_stream_name | 로그 스트림 이름 ({instance_id}로 자동 설정) | i-0abc123def456 |
timestamp_format | 로그의 타임스탬프 형식 | %b %d %H:%M:%S |
💡 timestamp_format
syslog의 타임스탬프는
Jan 5 14:30:00형식입니다. 이를 파싱하기 위해%b %d %H:%M:%S를 사용합니다.
%b: 월 이름 약자 (Jan, Feb, …)%d: 일 (01-31)%H:%M:%S: 시:분:초
💡 metrics와 logs의 placeholder 문법 차이
config.json에서 동적 값을 사용할 때 섹션마다 문법이 다릅니다:
섹션 문법 예시 metrics ${aws:변수명}"InstanceId": "${aws:InstanceId}"logs {변수명}"log_stream_name": "{instance_id}"이는 레거시 CloudWatch Logs agent와의 호환성 때문입니다. 자세한 내용은 CloudWatch Agent 설정 상세 문서와 CloudWatch Logs agent 레퍼런스를 참고하세요.
여러 로그 파일 수집하기
collect_list 배열에 여러 로그를 추가할 수 있습니다.
"collect_list": [
{
"file_path": "/var/log/syslog",
"log_group_name": "/ec2/syslog",
"log_stream_name": "{instance_id}",
"timestamp_format": "%b %d %H:%M:%S"
},
{
"file_path": "/var/log/auth.log",
"log_group_name": "/ec2/auth",
"log_stream_name": "{instance_id}",
"timestamp_format": "%b %d %H:%M:%S"
}
]Code language: JavaScript (javascript)
Docker WordPress/MySQL 로그 수집하기
Docker Compose로 WordPress와 MySQL을 운영 중이라면 컨테이너 로그도 수집할 수 있습니다. Docker 기본 방식(json-file 드라이버)을 유지하면서 Agent로 수집하면 docker logs 명령어도 계속 사용할 수 있어서 추천합니다.
Docker 로그 용량 관리 설정
Docker는 기본적으로 로그 크기 제한이 없어서 디스크가 가득 찰 수 있습니다. docker-compose.yml에서 로그 용량을 제한하세요.
# docker-compose.yml 예시
services:
wordpress:
image: wordpress
container_name: wordpress
logging:
driver: "json-file"
options:
max-size: "10m" # 파일 하나당 최대 10MB
max-file: "3" # 최대 3개 파일 유지
# ... 나머지 설정
db:
image: mysql:8.0
container_name: wordpress-db
logging:
driver: "json-file"
options:
max-size: "10m"
max-file: "3"
# ... 나머지 설정Code language: PHP (php)
💡 max-size와 max-file 동작 방식
max-size: "10m": 로그 파일이 10MB에 도달하면 자동으로 rotatemax-file: "3": 최대 3개 파일 유지 (xxx-json.log,xxx-json.log.1,xxx-json.log.2)- Docker가 알아서 rotate 해주므로 별도의 logrotate 설정이 필요 없습니다
- 컨테이너당 최대 디스크 사용량 = 10MB × 3 = 30MB
설정 후 컨테이너 재생성:
docker compose down
docker compose up -d
💡 docker-compose vs docker compose
docker-compose(하이픈 포함)는 V1으로 2023년 6월에 지원이 종료되었습니다. 현재는docker compose(공백)를 사용하는 V2가 표준입니다.
CloudWatch Agent 설정에 Docker 로그 추가
config.json의 collect_list에 Docker 로그를 추가합니다.
{
"file_path": "/var/lib/docker/containers/*/*-json.log",
"log_group_name": "/ec2/docker",
"log_stream_name": "{instance_id}",
"timestamp_format": "%Y-%m-%dT%H:%M:%S"
}Code language: JSON / JSON with Comments (json)
💡 와일드카드 사용해도 괜찮을까?
컨테이너가 2-3개면 괜찮습니다. Agent는 파일 수정 시간 기준으로 최신 파일만 푸시하고, 변경이 없는 파일은 스캔만 하고 실제로 읽지 않습니다. WordPress + MySQL = 2개 컨테이너이므로 CPU 오버헤드가 크지 않습니다.
또한
docker compose down을 실행하면 컨테이너와 함께/var/lib/docker/containers/<컨테이너ID>/디렉토리가 삭제되어 로그 파일도 함께 삭제됩니다. 즉, 로그 파일 수는 항상 현재 실행 중인 컨테이너 수와 동일하게 유지됩니다.다만
**(재귀 와일드카드)는 하위 디렉토리 전체를 스캔해서 CPU 사용량이 높아질 수 있으니 피하세요. 위 경로처럼 각 레벨에*만 사용하는 것이 좋습니다.
⚠️ docker compose down 시 로그 손실 주의
명령어 컨테이너 로그 파일 docker compose stop중지 (유지) 유지 docker compose down삭제 삭제 docker compose restart재시작 유지
down실행 시 컨테이너가 삭제되면서 로그 파일도 함께 삭제됩니다. 중요한 로그는 CloudWatch Logs에 미리 수집되어 있어야 합니다. Agent가 실시간으로 수집하고 있으니 대부분 문제없지만, 삭제 직전 로그가 아직 전송되지 않았을 수 있습니다.
Ubuntu 시스템 로그 기본 설정 (참고)
syslog와 auth.log는 Ubuntu의 logrotate가 자동으로 관리합니다. 기본 설정을 확인하려면:
cat /etc/logrotate.d/rsyslog
Ubuntu 기본 설정 (22.04/24.04 기준):
| 옵션 | 값 | 의미 |
|---|---|---|
rotate | 4 | 최대 4개 파일 유지 |
weekly | – | 매주 rotate |
compress | – | 이전 파일은 gzip 압축 |
결과:
- 보관 기간: 약 4주 (weekly × 4)
- 파일 형태:
syslog,syslog.1,syslog.2.gz,syslog.3.gz,syslog.4.gz - 용량: 압축되므로 크게 걱정하지 않아도 됩니다
CloudWatch Agent는 현재 활성 파일(syslog, auth.log)만 수집하므로, rotate된 파일(.1, .gz)은 수집되지 않습니다. 이전 로그가 필요하면 CloudWatch Logs에서 확인하세요.
Agent 재시작
설정 파일을 수정했으면 Agent를 재시작해야 적용됩니다.
sudo /opt/aws/amazon-cloudwatch-agent/bin/amazon-cloudwatch-agent-ctl \
-a fetch-config \
-m ec2 \
-c file:/opt/aws/amazon-cloudwatch-agent/bin/config.json \
-sCode language: JavaScript (javascript)
상태 확인:
sudo /opt/aws/amazon-cloudwatch-agent/bin/amazon-cloudwatch-agent-ctl -m ec2 -a status

CloudWatch Logs에서 확인
Agent가 정상 실행되면 1-2분 후 CloudWatch Logs에서 로그를 확인할 수 있습니다.
로그 그룹 확인
- AWS 콘솔에서 CloudWatch 서비스로 이동
- 좌측 메뉴에서 로그 > Log Management 클릭
/ec2/syslog로그 그룹 클릭

로그 스트림에서 로그 보기
- 로그 그룹 내에서 인스턴스 ID로 된 로그 스트림 클릭
- 로그 이벤트 목록 확인

보존 기간 설정
- 로그 그룹 선택
- 작업 > 보존 설정 편집 클릭
- 원하는 보존 기간 선택 (예: 1개월)
- 저장 클릭
CloudWatch Logs Insights로 로그 분석
로그가 쌓이면 원하는 정보를 찾기 어려워집니다. Logs Insights를 사용하면 SQL과 유사한 쿼리로 로그를 검색하고 분석할 수 있습니다.
Logs Insights 시작하기
- CloudWatch 좌측 메뉴에서 로그 > Logs Insights 클릭
- 로그 그룹 선택:
/ec2/syslog - 시간 범위 설정 (예: 1시간)
기본 쿼리
Logs Insights에 처음 들어가면 기본 쿼리가 표시됩니다.
fields @timestamp, @message
| sort @timestamp desc
| limit 20Code language: CSS (css)
이 쿼리는 “최근 20개 로그를 시간 역순으로 보여달라”는 의미입니다.
쿼리 실행 버튼을 클릭하면 결과가 표시됩니다.

쿼리 문법
| 명령어 | 설명 | SQL 비교 |
|---|---|---|
fields | 표시할 필드 선택 | SELECT |
filter | 조건으로 필터링 | WHERE |
sort | 정렬 | ORDER BY |
limit | 결과 개수 제한 | LIMIT |
stats | 집계 함수 | GROUP BY + 집계 |
실용적인 쿼리 예제
1. 에러 로그 찾기
fields @timestamp, @message
| filter @message like /(?i)error/
| sort @timestamp desc
| limit 50Code language: CSS (css)
/error/i는 대소문자 구분 없이 “error”를 포함하는 로그를 찾습니다.
2. SSH 로그인 시도 확인 (auth.log 수집 시)
fields @timestamp, @message
| filter @message like /sshd/
| filter @message like /Accepted|Failed/
| sort @timestamp desc
| limit 50Code language: CSS (css)
3. 특정 시간대 로그 집계
fields @timestamp, @message
| stats count(*) as count by bin(1h)
| sort @timestamp descCode language: JavaScript (javascript)
시간당 로그 발생 건수를 집계합니다. 이상 징후 탐지에 유용합니다.
4. 특정 키워드 제외하고 검색
fields @timestamp, @message
| filter @message not like /CRON/
| sort @timestamp desc
| limit 50Code language: CSS (css)
정기 실행되는 CRON 로그를 제외하고 검색합니다.
쿼리 저장하기
자주 사용하는 쿼리는 저장해두면 편리합니다.
- 쿼리 작성 후 저장 버튼 클릭
- 쿼리 이름 입력 (예: “에러 로그 검색”)
- 저장 클릭
저장된 쿼리는 우측 저장된 쿼리 패널에서 불러올 수 있습니다.
대시보드에 로그 위젯 추가
Logs Insights 쿼리 결과를 대시보드에 추가할 수 있습니다.
로그 위젯 추가
- Logs Insights에서 원하는 쿼리 실행
- 작업 > 대시보드에 추가 클릭
- 대시보드 선택:
EC2-Monitoring - 위젯 이름 입력 (예: “최근 에러 로그”)
- 대시보드에 추가 클릭

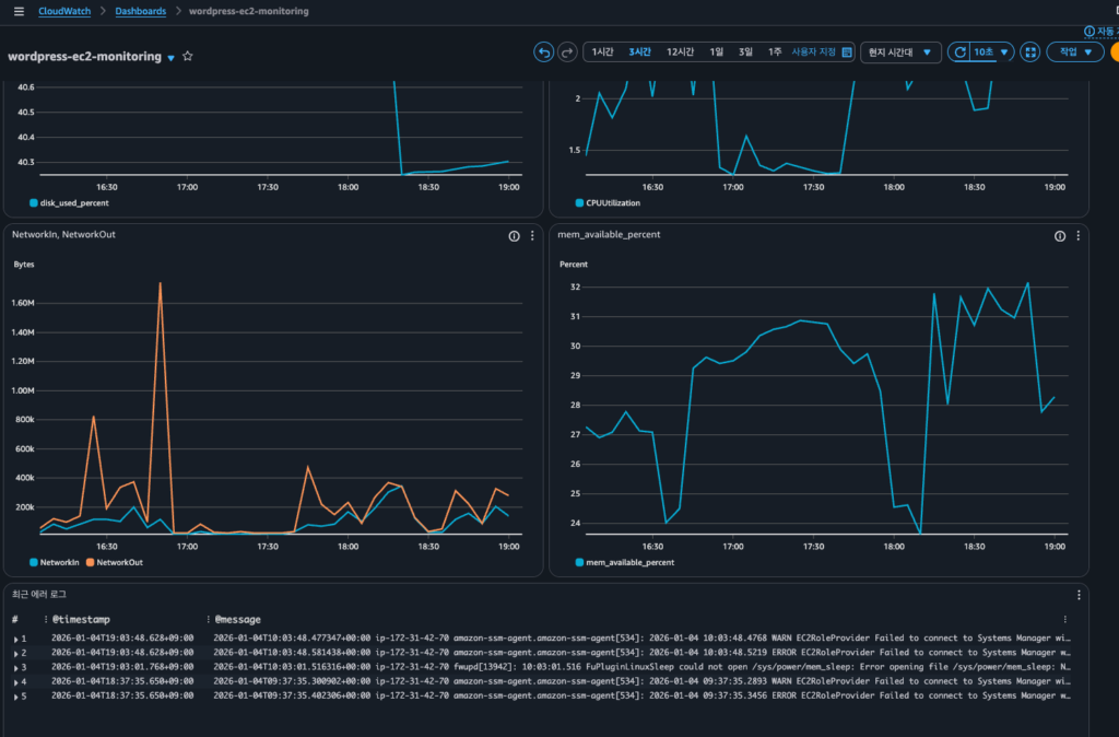
이제 대시보드에서 메트릭과 함께 로그도 한눈에 확인할 수 있습니다.
비용 주의사항
CloudWatch Logs는 수집, 저장, 분석 각 단계에서 비용이 발생합니다.
Free Tier 한도
CloudWatch의 무료 제공량은 Always Free로, 12개월 이후에도 계속 적용됩니다. (AWS CloudWatch 요금 페이지 참고)
| 항목 | 무료 제공량 | 유형 |
|---|---|---|
| 로그 수집 | 5GB/월 | Always Free |
| 로그 저장 | 5GB/월 | Always Free |
| Logs Insights 쿼리 | 5GB 스캔/월 | Always Free |
💡 Always Free란?
AWS Free Tier에는 세 가지 유형이 있습니다: 12개월 무료, 단기 평가판, Always Free. CloudWatch 로그는 Always Free로 분류되어 AWS 계정을 만든 지 12개월이 지나도 매월 5GB까지 무료로 사용할 수 있습니다.
비용 발생 구간 (서울 리전 기준)
| 항목 | 요금 |
|---|---|
| 로그 수집 | $0.76/GB |
| 로그 저장 | $0.0314/GB/월 |
| Logs Insights 쿼리 | $0.0076/GB 스캔 |
비용 절약 팁
- 보존 기간 설정: 무기한 대신 1개월 등 적절한 기간 설정
- 필요한 로그만 수집: 모든 로그가 아닌 필요한 것만 선택
- 와일드카드 주의:
file_path에*사용 시 예상보다 많은 로그 수집될 수 있음 - Logs Insights 시간 범위: 쿼리 시 필요한 시간 범위만 지정
💡 로그 용량 예측
syslog 기준 t3.micro에서 하루 약 10-50MB 정도 발생합니다. 한 달이면 300MB-1.5GB 정도로, Free Tier 범위 내에서 운영 가능합니다. 단, 애플리케이션 로그까지 수집하면 용량이 크게 늘어날 수 있으니 주의하세요.
트러블슈팅
로그 그룹이 생성되지 않을 때
1. Agent 로그 확인
sudo cat /opt/aws/amazon-cloudwatch-agent/logs/amazon-cloudwatch-agent.log | tail -50
Permission denied 에러가 보이면 로그 파일 읽기 권한 문제입니다.
2. IAM 역할 확인
Part 2에서 연결한 CloudWatchAgentServerPolicy에는 로그 쓰기 권한이 포함되어 있습니다. 역할이 제대로 연결되어 있는지 확인하세요.
3. 로그 파일 경로 확인
# 파일 존재 여부 확인
ls -la /var/log/syslog
# 최근 로그 확인
tail -10 /var/log/syslogCode language: PHP (php)
Logs Insights 쿼리가 결과를 반환하지 않을 때
- 시간 범위 확인: 로그가 수집된 시간과 쿼리 시간 범위가 맞는지 확인
- 로그 그룹 확인: 올바른 로그 그룹을 선택했는지 확인
- 필터 조건 확인:
filter조건이 너무 제한적이지 않은지 확인
Wizard로 설정 시 로그 권한 문제
amazon-cloudwatch-agent-config-wizard로 config.json을 생성하면 기본적으로 "run_as_user": "cwagent"가 설정됩니다. cwagent 사용자는 시스템 로그나 Docker 로그를 읽을 권한이 없어서 로그 수집이 안 될 수 있습니다.
증상 확인
Agent 로그에서 piping log from 메시지가 해당 로그 파일에 대해 출력되지 않으면 권한 문제입니다.
sudo cat /opt/aws/amazon-cloudwatch-agent/logs/amazon-cloudwatch-agent.log | grep "piping"
<em># 정상: 각 로그 파일에 대해 piping 메시지가 출력됨</em>
<em># I! [logagent] piping log from /ec2/syslog/...</em>
<em># I! [logagent] piping log from /ec2/auth/...</em>Code language: HTML, XML (xml)
해결 방법 1: run_as_user 제거 (권장)
이 글처럼 run_as_user 설정을 제거하면 Agent가 root로 실행되어 모든 로그를 읽을 수 있습니다.
{
"agent": {
"metrics_collection_interval": 60
},
...
}Code language: JavaScript (javascript)
해결 방법 2: cwagent 사용자에 그룹 추가
보안상 cwagent 사용자를 유지하고 싶다면 필요한 그룹 권한을 추가합니다.
<em># syslog, auth.log 읽기 권한 (adm 그룹)</em>
sudo usermod -aG adm cwagent
<em># 그룹 변경 적용을 위해 Agent 재시작</em>
sudo systemctl restart amazon-cloudwatch-agentCode language: HTML, XML (xml)
⚠️ Docker 로그는 그룹 추가로 해결되지 않습니다
/var/lib/docker/containers/디렉토리는root:root소유이고 그룹 권한이--x(실행만)입니다. docker 그룹에 cwagent를 추가해도 읽기 권한이 없어서 로그 수집이 안 됩니다.Docker 로그를 수집하려면 방법 1 (run_as_user 제거)을 사용하거나, ACL로 직접 권한을 부여해야 합니다:
sudo setfacl -R -m u:cwagent:rx /var/lib/docker/containers/ sudo setfacl -R -d -m u:cwagent:rx /var/lib/docker/containers/Code language: JavaScript (javascript)
💡 어떤 방법을 선택해야 할까?
방법 장점 단점 run_as_user 제거 간단함, 모든 로그 접근 가능 Agent가 root로 실행됨 권한 추가 최소 권한 원칙 시스템 로그만 가능, Docker 로그는 ACL 필요 Docker 로그까지 수집한다면 방법 1을 권장합니다. CloudWatch Agent는 AWS 공식 소프트웨어이고 로그 읽기/전송만 하므로, root로 실행해도 보안상 큰 문제는 없습니다.
정리
이번 글에서 다룬 내용을 정리합니다.
CloudWatch 대시보드는 여러 메트릭을 위젯으로 배치해서 한눈에 볼 수 있는 화면입니다. CPU, 메모리, 디스크, 네트워크 메트릭을 하나의 대시보드에 모아서 EC2 상태를 빠르게 파악할 수 있습니다.
CloudWatch Logs는 서버 로그를 수집하고 저장하는 서비스입니다. CloudWatch Agent config.json에 logs 섹션을 추가하면 원하는 로그 파일을 수집할 수 있습니다.
Logs Insights는 수집된 로그를 쿼리로 검색하고 분석하는 기능입니다. SQL과 유사한 문법으로 에러 로그 찾기, 패턴 분석 등을 할 수 있습니다.
비용은 로그 수집 5GB/월까지 무료이며, syslog 기준으로 t3.micro에서는 Free Tier 범위 내에서 운영 가능합니다.
EC2 모니터링 시리즈 완성! 🎉
3편에 걸쳐 EC2 모니터링 시스템을 완성했습니다.
| Part | 내용 | 결과물 |
|---|---|---|
| Part 1 | 기본 모니터링 + CloudWatch 알람 | CPU 알람 |
| Part 2 | CloudWatch Agent로 메모리/디스크 | 메모리 알람 |
| Part 3 | 대시보드 + 로그 수집 | 통합 대시보드, 로그 수집 |
이제 EC2 인스턴스의 CPU, 메모리, 디스크, 네트워크 상태를 한눈에 파악하고, 문제 발생 시 알람을 받고, 로그를 분석해서 원인을 찾을 수 있는 모니터링 체계가 갖춰졌습니다.